第一部分:如何跟踪钱包的Runes符文交易?
目前的符文因为各种原因(上一篇文章中我们有过分析),到现在为止似乎还并没有出现太多的一夜暴富故事。但这也并不影响我们去观察那些在符文上面能够赚到钱的钱包,通过跟踪一些已经盈利的钱包,也许我们就能够找到新的机会。
首先我们可以用 Rune Alpha 这个工具(网站),进入该工具平台后将你需要监控的比特币钱包地址粘贴到搜索框中进行搜索,然后就可以看到该钱包目前为止所有符文的交易记录了。如下图所示。
如果里面也有你比较看好的符文,那么你也可以考虑买入一些。
当然,这里的操作前提是你比较认可该钱包的交易操作。但即便是那些能够赚钱的钱包(比如鲸鱼钱包),他们也不是所有交易都可以赚到钱的,所以为了确保你的跟单效果,避免因为无脑跟单导致自己亏钱,你需要进一步去研究一下对应的符文代币情况。
接下来我们可以用 Mystic 这个工具(网站),进入该工具平台后将你需要查询的符文代币名称粘贴到搜索框中进行搜索,你就可以看到该符文的一些基本情况,包括供应量、Mint进度、持有人数等。如下图所示。
这里你需要重点关注那些持有比例比较大的钱包,如果一个符文被少数几个钱包持有,那么这样的项目尽量不要去参与。
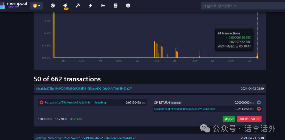
同时,这里也是你发现新钱包的地方,比如你发现一个钱包交易的符文比较多,说明这个钱包可能正在积极关于符文的项目,那么你可以继续把它加入到你的监控清单中,同时再借助 Mempool 这个工具(网站)看看它的历史收益情况,如果它在符文上面产生的收益比较可观,那么你就可以重点监控该钱包。如下图所示。
最后,如果你经过上面一系列的操作后,已经有了一个正式计划买入的符文代币清单,那么你可以再去 magiceden 这个工具(网站)里面去进行交易即可。如下图所示。
总之,其实目前支持符文的相关工具也越来越多了,如果按分类讲的话,大致会分为钱包类、市场类、数据查询类等几种,然后每种都会有不同的工具你可以去选择使用。当然,有些也是综合性的工具,里面同时会提供各种符文相关的功能。
善用链上工具,就能够让你的研究事半功倍,但这些操作都需要你自己花一些时间去进行体验和发现,而话李话外能够提供的,也仅仅是一种最基础的思路(方法论)而已。
第二部分:如何合理地定制逢低买入策略?
谁都希望自己能够买在最低点,并卖在最高点,但这是一种纯理论的最佳结果。换句话说就是:这只是你自己的一厢情愿而已。
一般而言,没有人能够准确预测出最低价格,所以,如果你想实现逢低买入,那么最好的方法肯定不是去等它跌倒所谓的最低点(或者别人告诉你的)才去执行,而应该是根据自己的仓位情况和风险偏好去定制适合自己的买入策略。
另外,也不要随便去找别人问 XXX 我现在该不该买这样无意义的问题。如果你想实现逢低买入的最佳操作,那么再决定买入之前,最好先想清楚下面的几个问题:
- 你打算什么时候买它?你的切入点是什么?
- 你的仓位如何规划?
- 你为什么要重仓它?具体如何操作?
接下来,我们分别展开来描述一下上面这几个问题。
1. 你打算什么时候买它?你的切入点是什么?
关于切入点这个问题,最简单的答案肯定是:熊市坚持定投、牛市分批卖出。
但假如你没有珍惜过去熊市的买入机会,或者你进场比较晚没有赶上之前的熊市机会,那么我们不妨从现在开始向后看。怎么看呢?肯定不是去随便听别人张嘴瞎咧咧,更不要凭借所谓的个人感觉,最好是基于历史数据进行一些必要的参考(以史为镜)。
我们就以大饼为例,并基于大饼减半这个时间为参考切入点来看一下,如果我们看一下 K 线图表,就能够发现,每次大饼减半后总是需要至少1年的多的时间才能实现新的ATH。如下图所示。
拉长时间看的话,减半后的这一年多时间里,整体趋势上会出现一轮向上的增长,那么目前这个时候依然是我们逢低买入的最佳时机之一,现在我们需要做的就是把自己的仓位分成多份,去分批建仓买入大饼。然后到了明年(25年)第一季度的时候,你就可以继续考虑进行分批出售,然后开始锁定部分利润,因为那个时间的市场有可能会接近本轮的顶峰。
当然,上面也仅是一种基于历史数据的切入点。其实你还有其他的各种切入点可以选择,基于不同时间周期的考虑,可能会有不同的切入点能够适用,比如你可以利用斐波那契回撤指标去找到不同的切入点、你可以利用 EMA、VP等指标找到不同的切入点、等等。
2.你的仓位如何规划?
既然买大饼需要把仓位分批多份去操作,那么这个仓位具体应该如何规划更好呢?
正常来讲,自己最看好的肯定是会去重仓的,比如本轮周期我个人的仓位中 8 成是大饼,而且话李话外历史的文章中,我也无数次建议大家,至少把 5 成的仓位给到大饼/以太。
虽然按照预期来说,大饼以太能够实现的收益倍数不会太多,但这是你的基础保障。每个人都是希望能够赚钱更多的利润没错,但投资 ≠ 赌博,即便是在高风险的领域里面,你也应该学会管理好自己的风险意识。
对于我而言,我只要坚持熊市定投(DCA)大饼,牛市适当位置按计划分批卖出就够了,因为这样下来,每个周期大概率能够拿到相对比较稳妥的 3-5 倍收益,坚持几个周期对我个人来说已经足以,我并不贪心。
但每个人的想法和实际情况又是不同的,举个例子:
我个人截止目前为止,本轮周期持仓大饼的计算收益率大概是 260%,持仓 FET 的计算收益率大概是 900%(去年5月份0.28买的、只占到了0.2成仓位),但如果让我重新回去选择,我依然不会选择去重仓 FET,还是会选择把 8 成的仓位给到大饼,这就是基于个人风险管理的一种选择。
但如果把这个选择题给到其他人,有可能 90% 的新人会和我做出相反的决定。
所以,买什么这种事情,真的不要随便去问别人 XXX 现在可不可以买,你要结合你自身的仓位和风险能力情况去考虑才行。
如果你的风险偏好也比较低,那么可以参考我个人的策略,即把大仓位给到大饼(或以太),同时这部分的投入你应该降低自己的收益预期。然后分批小部分仓位去买那些你认为可能会有更大的机会的代替品,甚至你都可以去买土狗,这部分投入主要就看你自己的预期高低了,预期越高,你面临的风险会越高(甚至有直接归零的风险),其实就是这么简单的一种策略而已。
至于那些动不动就说自己本金很小,不适合买看起来已经很贵的大饼,只能去博土狗的人,我个人现在也不想再说什么更多的建议了,而且我该说且能说的话李话外之前的文章中也已经说了很多次了。另外,因为我个人不玩土狗,所以也没有什么具体的推荐,只要不是违法的事情,其他的事情你都可以选择去做,这是你个人的自由。
3.你为什么要重仓它?具体如何操作?
经过上面的思路,我们到现在为止基本已经有了切入点,也明白了仓位管理。那么在正式开始觉得交易之前,你还需要再问问自己:为什么要重仓它?
如果你重仓大饼是因为看了话李话外在重仓大饼,那么我建议你最好再去好好自行了解一下大饼的更多内容,或者建议你至少看一遍大饼的白皮书,这样也许你的筹码才能够拿的更持久和坚定一些。
如果你有自己的主观能动性,是自己决定去重仓某个山寨/土狗,那么相信你已经是对其有了足够的了解和理解,那么坚持自己的选择就行。
不管是大到机构(机构的背后也是由具体的个人组成的),还是小到具体的个人,每个人的选择都可能有对或有错,包括话李话外的选择也不一定都是对的。但通常情况来讲,对与错的本身并不重要,重要的是你能够去坚持那些对的事情,并能够对错的事情做好反思总结与复盘、然后进一步去指导更多对的事情。
有时候,我会经常性地收到一类问题,比如有人会留言问我:我重仓了 XXX 币,请问一下你怎么看这个币?
此类的问题我基本是不会去回答的,因为:
第一呢,你说的这个项目我有可能没听说过,没听说过的东西我肯定无法回答了。
第二呢,即便是我听说过这个项目,但我也可能没有去对该项目做过更深入的研究,所以也说不上有什么看法。
第三呢,你都重仓了,还问我做什么。就好比你都结婚了,然后跑过来问我,你觉得我媳妇怎么样?这个我能说什么好呢?
第四呢,提问题也是需要讲究正确姿势的,不建议上来就问一些范范的问题(比如:你觉得 .. 如何、针对..你怎么看、此类的问题)。这里面的道理很简单,别人是否愿意用举手之劳来帮你,完全取决于你的态度,取决于你是否按照对方的角度思考。如果你简单用 5 秒钟打几个范范的问题去提问,那么你就应该要想想,别人为什么要用几十分钟甚至更长的时间去回答你(甚至替你去做调研)。所以,如果你能提出有效的问题,那么你就可以轻松超过 99% 的人了, 你获得有效回馈的概率也就会大很多。
那什么是有效提问呢?
无效提问:你认为大龙这个人怎么样?
就提问角度而言,这是一个无效提问,因为这个问题如果认真回答的话会比较复杂,比如对方可以从大龙的身材方面、着装品味方面、性格方面、事业方面、工作能力方面、家庭方面等等很多的维度去评级他。也就是说,针对这个范范的问题,对方其实不知道你想了解哪方面,而且对方也没有时间精力和义务给你做一个全面的大龙分析报告。
当然,如果你是和朋友之间闲来无事进行饭后聊天,那么你们可以针对这个话题去谈论(八卦)大龙一整天也无妨,所以,需要注意闲聊和提问的区别。而相比于上面的无效提问,下面的就是相对比较有效的提问:
你认为今天大龙穿的粉色西装好看吗?你知道哪里买的?多少钱买的吗?
你知道大龙现在的身高是多少、体重达到多少kg了吗?
等等......
我们继续回到正题。而如果你目前依然空仓,或者你决定去做些具体的操作,那么在正式决定买(或重仓)某个标的的时候,我的建议是:
假如你能够在 10 分钟内列举出你买它的 3 条理由(每条理由简单1句话概括即可),那么直接去买就行。
假如不能,那么建议你继续花点时间对目标项目做些基本的了解。至于需要了解哪些方面,你可以直接参考话李话外之前文章中梳理的那个《项目调研模版表+打分表》。直到你能够列出 3 条买入理由为止。
然后,就是具体的交易操作了。
针对买入的操作,正如我们本文开头提到的,人人都希望能够逢低买入并始终买在最低点,但这个其实是非常不现实的。
逢低买入最佳的策略肯定是采用 DCA 的方法,即平均成本法。该方法简单而言就是分批买入,以此来尽量拉低自己的买入均价并降低可能性的风险。但根据买入目标的不同,你可能会面临两种情况:
第一种情况是越跌越买。
比如 ICP 有人从 1000 美元开始买,一路买到 10 美元,这个过程基本是一个绝望的过程,而且很容易把所有子弹都打光,并且还被套的死死的。
而之所以陷入绝望,原因有很多,除了自身仓位规划的问题外,还可能与大周期有关、与项目的自身发展有关,等等。所以,越跌越买这种操作的基本前提是,你对这个项目的长期潜力是非常且坚定看好的,同时该项目的基本面是没有什么问题的。
如果你对 ICP 的越跌越买投入计划是 2 年,那么过去这两年你除了绝望就是绝望。但如果你的计划是 20 年,那么 20 年后也许 ICP 可能会死掉,也可能会涨到 10000 万美元,这个都是未知。
反正就我个人而言,越跌越买这种操作,即便是要去做,那么我也只会在大饼、以太这两个上面进行,其他的项目不会做任何这方面的操作。
第二种情况是定投买入。
有些人对定投买入可能还有个误区,他们会认为定投买入就是越跌越买,其实这两者是不同的操作思路,定投买入的核心是降低你的平均成本。
假设你的仓位是1 万美元,并且你分成了 10 份儿用于买入大饼,那么你可以买入的动作包括几种:
- 平均买入。比如每月固定的时间都买入 1000 美元的大饼,持续 10 个月。
- 非平均买入。比如大饼在 67000 的时候你买入一次、64000 的时候买入一次、59000 的时候买入一次、62000 的时候买入一次......这样你的平均成本就会处于相对比较有利的位置。如下图所示。
- 回调买入。该思路有点类似于上面提到的越跌越买,但这里的操作需要更偏理性一些,也就是说,你可以利用斐波那契指标来进行指导操作,或者(不懂也不想学习技术指标的情况下)你也可以基于自己的心理价位进行操作。斐波那契指标的使用话李话外之前的文章中已经有过几次介绍,这里我们就不再赘述了。至于心理价位方面,不同的人可能会有不同的心理预期,这个就看你自己吧,比如你可以在大饼每次下跌 5%-7% 的时候买入一次(如果是山寨的话,你可能需要设置比此更高的跌幅),且跌的越多买入的额度可以适当提升。如下图所示。
